🧱 Managed Hyper-Converged Proxmox Clusters

High-availability virtualization with Proxmox—resilient, scalable, and cost-effective.

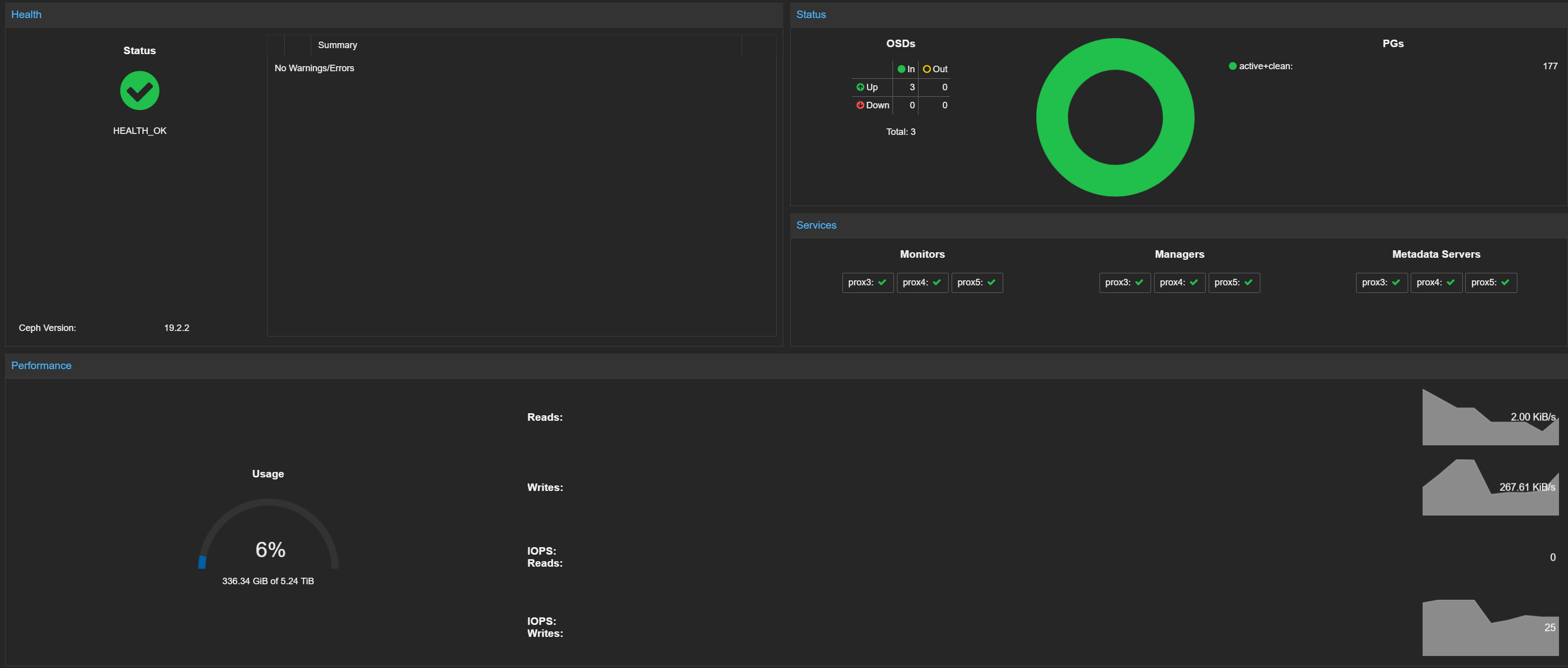
Proxmox cluster dashboard Proxmox cluster dashboard Proxmox Ceph cluster dashboard VM deployment script

Swipe to see more


Proxmox is one of the best ways to get enterprise grade virtualization and storage without the heavy costs of proprietary platforms. We design and deploy hyper converged clusters that bring compute, storage, and networking together into a single, resilient platform.

A properly built cluster means workloads can move between hosts without downtime, storage can scale as you grow, and backups are always ready when you need them. We handle every part of the process: planning, deployment, security hardening, and ongoing operations.

What this delivers for your business:

High availability built in
Hardware failures no longer mean service outages—virtual machines keep running through live migration and automatic failover.

Flexible storage choices
ZFS or Ceph backed storage, tuned for your workloads, ensures data is safe and performance is predictable.

Operational simplicity
Backups, replication, patching, and monitoring are handled with proven runbooks, reducing day to day overhead.

No vendor lock in
You get enterprise class reliability without tying your business to expensive licensing models.

Whether you’re virtualizing a handful of servers or building out a multi site infrastructure, we can deliver a Proxmox cluster that is documented, monitored, and ready for production from day one.


Want to read more?

Why Proxmox over VMware?

VMware has been the default choice for years, but rising costs and licensing changes have many businesses looking for alternatives. In our blog we break down why Proxmox is gaining ground and when it makes sense for your business.

Read the blog post